
クイックアクション
「クイックアクション」セクションには、 Connect AI で最もよく使用される機能へのリンクが用意されています。- Discover Data with AI: このアクションからは、設定不要で AI が生成したインサイトを確認できる Data Copilot および、お気に入りの AI 連携ツール経由で AI インサイトを確認できる MCP Integrations へのリンクにアクセスできます。
- Set Up Connection: このアクションからは、データ接続の確認や追加ができる Sources ページに移動します。
- Explore Data: このアクションを実行すると、Data Explorer に移動し、Query Builder または SQL Editor を使用して、接続されたデータを探索できます。
- Connect Integrations: このアクションを実行すると、Integrations ページに移動し、お気に入りの統合ツールを使用してデータを可視化できます。
インフォメーションボックス
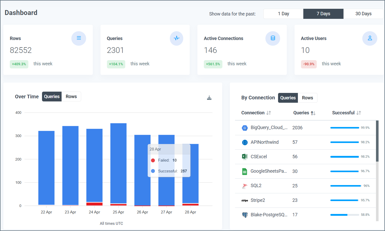
ページ上部のインフォメーションボックスには、選択された期間における次の4つのカテゴリの数量が表示されます:- Rows: 処理された行数
- Queries: 実行されたクエリ数
- Active Connections: アカウントの有効なコネクション数
- Active Users:アカウントの有効なユーザー数

データのビジュアライズ
ダッシュボードページには、インフォメーションボックスの下に次の3つのビジュアルが表示されます:- Queries Over Time(期間中のクエリ数)
- Queries by Connection(コネクション毎のクエリ数)
- Queries by User(ユーザー毎のクエリ数)
Queries Over Time(期間中のクエリ数)
この棒グラフは、選択した期間をとおしてConnect AI アカウントで作成されたクエリの合計数を表しています。X 軸が日付、Y 軸がクエリ数です。
- 成功クエリ数はバーの上部に青色で表示
- 失敗クエリ数はバーの下部に赤色で表示
Queries by Connection(コネクション毎のクエリ数)
このテーブルは選択した期間に各コネクションで作成されたクエリ数を表しています。
- Connection: Connections タブで命名したコネクション名
- Queries: 選択した期間にコネクションで作成された成功クエリおよび失敗クエリの合計数
- Successful: 選択した期間内に、コネクタからのクエリで成功したパーセンテージ
Queries by User(ユーザー毎のクエリ数)
このテーブルは、選択した期間に各ユーザーが行ったクエリの詳細な内訳を表示します。
- User: クエリを実行するユーザーの名前
- Queries: 選択した期間にユーザーが実行したクエリ数
- Rows: 選択した期間にユーザーが処理した行数
- Errors: 選択した期間のユーザーの失敗クエリ数
- Last Query: ユーザーが最後にクエリを実行した日時。書式はYYYY-MM-DD HH:MM:SS UTC です。