Documentation Index
Fetch the complete documentation index at: https://docs.cloud.cdata.com/llms.txt
Use this file to discover all available pages before exploring further.

Information Boxes
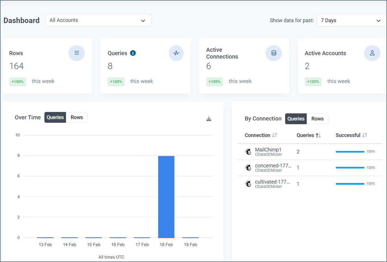
Information boxes at the top of the page display the quantity for each of these four categories in the selected time period:- Rows: The rows that are processed
- Queries: The queries that are performed
- Active Connections: The active connections on your account

Data Visuals
Under the information boxes, the Dashboard page displays two visuals:- Queries/Rows Over Time
- Queries/Rows by Connection
Queries/Rows Over Time
This bar graph shows the total number of queries or total rows returned in the sub-account over the selected time period. The x-axis displays the dates, and the y-axis displays the number of queries/rows.
- The number of successful queries or rows returned, displayed top portion of the bar and colored blue
- The number of failed queries, displayed as the bottom portion of the bar and colored red
Queries/Rows by Connection
This table displays the number of queries or total rows by each connection in the selected time period.
- Connection: The name that is given to the connection on the Connections tab
- Queries: The total number of queries, both successful and failed, that are made by the connection in the selected time period
- Successful: The percentage of queries from the connector that succeed in the selected time period